
PARSA BALALI
Title
Operations Support System (OSS)
Designing a scalable operational system that simplifies complex, multi-role workflows.
SaaS
Enterprise
Telecommunication
Year
2025-2026
My Role
UX Designer

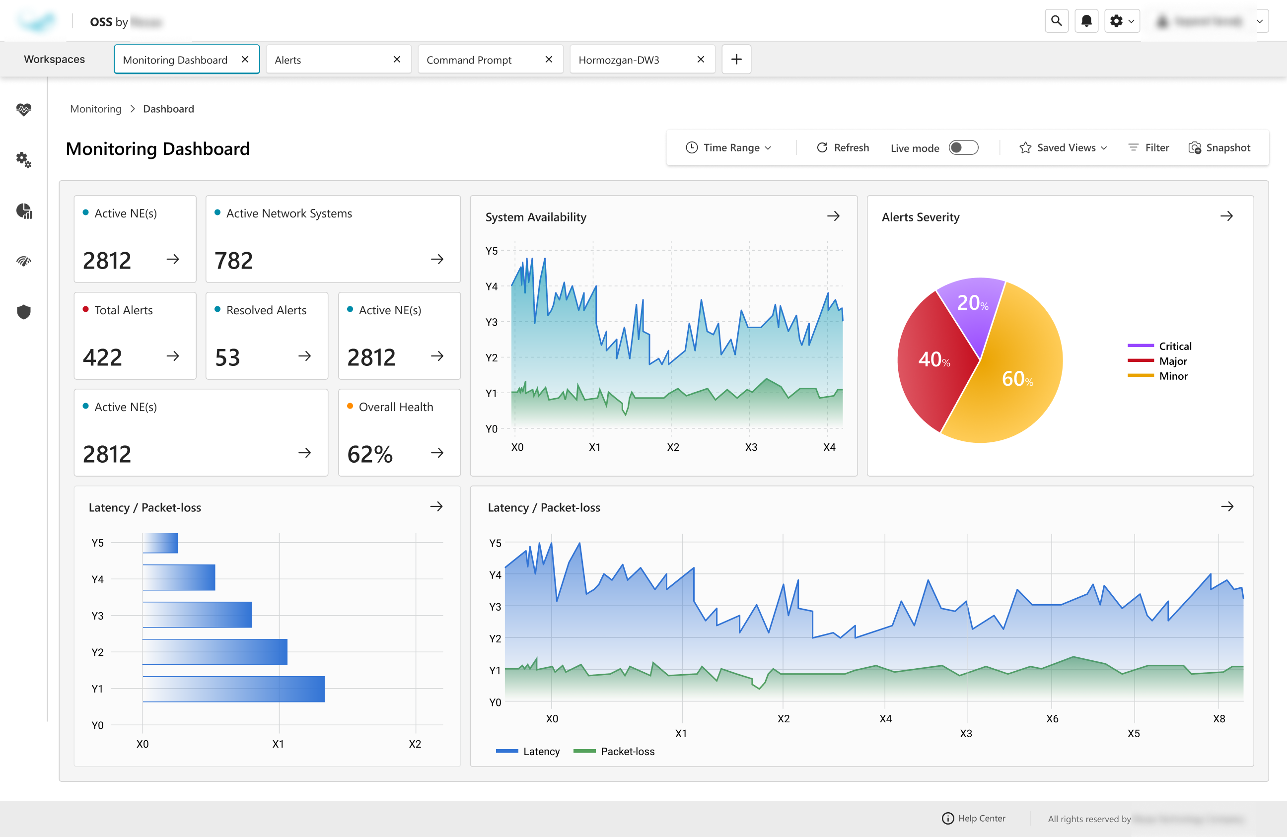
The OSS platform is an operational support system used by large enterprises to manage complex, interdependent operational processes. Systems of this scale typically exist only within enterprise environments due to the volume of workflows, user roles, and layered responsibilities involved.
The primary challenge was structural complexity. Multiple roles interacted with the same system in fundamentally different ways, each responsible for distinct but interconnected workflows. The platform needed to support dense information, layered permissions, and cross-functional dependencies while remaining coherent and predictable in daily use.
Coming into the project without prior domain experience in network and telecommunications operations, I dedicated significant time to structured onboarding. This included multiple working sessions to understand industry terminology, shadowing users in their existing OSS environment, and observing real workflows in context. These sessions were critical in uncovering operational patterns that were not visible in documentation alone.
The core constraint was ensuring that enterprise-level complexity remained manageable without fragmenting the experience across roles.

The challenge was not simply to redesign screens, but to reduce systemic friction across roles. The core issue became:
How can a complex operational system remain predictable and efficient for different users without fragmenting into separate experiences?
Rather than optimizing individual pages, the focus shifted toward aligning workflows and permissions into a coherent structure.


The OSS is currently in active use within one of the largest telecommunications enterprises, supporting operational workflows across multiple roles.
The structural design made clarity across task flows and reduced cross-role confusion by aligning workflows around operational responsibilities rather than organizational hierarchy. By standardizing interaction patterns and organizing core modules, the platform established a scalable foundation capable of supporting future system expansion without fragmenting the user experience.
The project contributed to long-term operational consistency by creating a clearer mental model of how roles interact within the system. The outcome was not simply improved screens, but a more coherent enterprise structure that can evolve with organizational needs.

This project reinforced the importance of structural clarity over surface-level refinement. In complex operational systems, consistency and predictability often matter more than visual innovation.

LET’S GET IN TOUCH.

PARSA BALALI
All rights reserved by Parsa Balali. 2026©

PARSA BALALI
WORKS
RESUME
TIMELINE
CONTACT
Title
Operations Support System (OSS)
Designing a scalable operational system that simplifies complex, multi-role workflows.
SaaS
Enterprise
Telecommunication
Year
2025-2026
My Role
UX Designer

The OSS platform is an operational support system used by large enterprises to manage complex, interdependent operational processes. Systems of this scale typically exist only within enterprise environments due to the volume of workflows, user roles, and layered responsibilities involved.
The primary challenge was structural complexity. Multiple roles interacted with the same system in fundamentally different ways, each responsible for distinct but interconnected workflows. The platform needed to support dense information, layered permissions, and cross-functional dependencies while remaining coherent and predictable in daily use.
Coming into the project without prior domain experience in network and telecommunications operations, I dedicated significant time to structured onboarding. This included multiple working sessions to understand industry terminology, shadowing users in their existing OSS environment, and observing real workflows in context. These sessions were critical in uncovering operational patterns that were not visible in documentation alone.
The core constraint was ensuring that enterprise-level complexity remained manageable without fragmenting the experience across roles.

The challenge was not simply to redesign screens, but to reduce systemic friction across roles. The core issue became:
How can a complex operational system remain predictable and efficient for different users without fragmenting into separate experiences?
Rather than optimizing individual pages, the focus shifted toward aligning workflows and permissions into a coherent structure.


The OSS is currently in active use within one of the largest telecommunications enterprises, supporting operational workflows across multiple roles.
The structural design made clarity across task flows and reduced cross-role confusion by aligning workflows around operational responsibilities rather than organizational hierarchy. By standardizing interaction patterns and organizing core modules, the platform established a scalable foundation capable of supporting future system expansion without fragmenting the user experience.
The project contributed to long-term operational consistency by creating a clearer mental model of how roles interact within the system. The outcome was not simply improved screens, but a more coherent enterprise structure that can evolve with organizational needs.

This project reinforced the importance of structural clarity over surface-level refinement. In complex operational systems, consistency and predictability often matter more than visual innovation.

LET’S GET IN TOUCH.

PARSA BALALI
All rights reserved by Parsa Balali. 2026©

PARSA BALALI
WORKS
RESUME
TIMELINE
CONTACT
Project Title
Operations Support System (OSS)
Designing a scalable operational system that simplifies complex, multi-role workflows.
SaaS
Enterprise
Telecommunication
My Role
UX Designer
Year
2025-2026

The OSS platform is an operational support system used by large enterprises to manage complex, interdependent operational processes. Systems of this scale typically exist only within enterprise environments due to the volume of workflows, user roles, and layered responsibilities involved.
The primary challenge was structural complexity. Multiple roles interacted with the same system in fundamentally different ways, each responsible for distinct but interconnected workflows. The platform needed to support dense information, layered permissions, and cross-functional dependencies while remaining coherent and predictable in daily use.
Coming into the project without prior domain experience in network and telecommunications operations, I dedicated significant time to structured onboarding. This included multiple working sessions to understand industry terminology, shadowing users in their existing OSS environment, and observing real workflows in context. These sessions were critical in uncovering operational patterns that were not visible in documentation alone.
The core constraint was ensuring that enterprise-level complexity remained manageable without fragmenting the experience across roles.

The challenge was not simply to redesign screens, but to reduce systemic friction across roles. The core issue became:
How can a complex operational system remain predictable and efficient for different users without fragmenting into separate experiences?
Rather than optimizing individual pages, the focus shifted toward aligning workflows and permissions into a coherent structure.


The OSS is currently in active use within one of the largest telecommunications enterprises, supporting operational workflows across multiple roles.
The structural design made clarity across task flows and reduced cross-role confusion by aligning workflows around operational responsibilities rather than organizational hierarchy. By standardizing interaction patterns and organizing core modules, the platform established a scalable foundation capable of supporting future system expansion without fragmenting the user experience.
The project contributed to long-term operational consistency by creating a clearer mental model of how roles interact within the system. The outcome was not simply improved screens, but a more coherent enterprise structure that can evolve with organizational needs.

This project reinforced the importance of structural clarity over surface-level refinement. In complex operational systems, consistency and predictability often matter more than visual innovation.

LET’S GET IN TOUCH.

PARSA BALALI
All rights reserved by Parsa Balali. 2026©